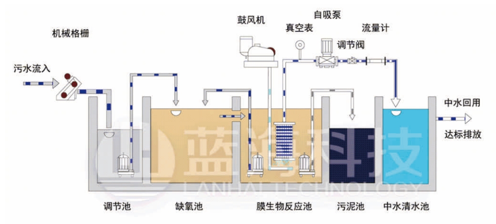
MBR一體化污水處理設備是利用膜生物反應器(MBR)進行污水處理及回用的一體化設備
應用范圍
賓館、飯店、療養院、醫院;住宅小區、村莊、集鎮;車站、飛機場、海港碼頭、船舶;工廠、礦山、部隊、旅游點、風景區;技術特點
出水水質好,運行成本低、系統抗沖擊性強、污泥量少,自動化程度高,占地面積小18837305055
60秒級人工響應
24小時免費提供方案
定制產品解決方案
★★★設備簡介
MBR一體化污水處理設備是利用膜生物反應器(MBR)進行污水處理及回用的一體化設備,其具有膜生物反應器的所有優點出水水質好,運行成本低、系統抗沖擊性強、污泥量少,自動化程度高等,另外,作為一體化設備,還具有占地面積小,便于集成的優點。它既可以作為小型的污水回用設備,又可以作為較大型污水處理廠(站)的核心處理單元,是目前污水處理領域研究的熱點之一,具有廣闊的應用前景。
★★★設備特點
1、能夠處理生活系統綜合性廢水及其相類似的有機污水;
2、采用碳鋼防腐、玻璃鋼、不銹鋼結構,具有耐腐蝕、抗老化等優良特性,使用壽命高可達50年
3、全套裝置施工簡單、操作容易,所有設備均為自動化控制。

★★★應用范圍
1、賓館、飯店、療養院、醫院;
2、住宅小區、村莊、集鎮;
3、車站、飛機場、海港碼頭、船舶;
4、工廠、礦山、部隊、旅游點、風景區;
5、與生活污水類似的各種工業有機廢水。


出水水質達到并超過國家《城鎮污水處理廠污染物排放標準》(GB18918-2002)一級A排放標準。
行業案例
Industry Cases品牌優勢
Brand advantage生產保障
Production研發保障
R & D品質管控
Quality售后服務
After-sales相關產品
Brand advantage18837305055
新鄉市古固寨產業聚集區玉源 路8號
